| 产地 | 山东 |
|---|---|
| 电压 | 380V |
| 功率 | 1000W |
| 规格 | 1200# |
| 类型 | 1200#顶淋杀菌釜 |
| 生产能力 | 720罐 |
| 适用范围 | 果蔬加工厂设备 |
| 外形尺寸 | 1600mm*4200mm*1500mm |
| 种类 | 果汁饮料设备 |
| 品牌 | 桂冠 |
| 型号 | 12*36*6 |
| 加工定制 | 是 |
| 筒身内径 | 1200mm |
| 筒身长度 | 3600mm |
设备使用的安全性:
? 1、一键式启动,傻瓜式操作;所有操控及显示装置都集中在中控台上,不需要人员近距离操作,保证了人员的安全性;
? 2、设备杀菌部分为压力容器,常规耐压为0.44Mpa,客户使用压力一般为0.2Mpa;为保证使用**安全,锅体设计是充分考虑到存在的所有可能的风险因素,从本体的设计到配件的选用,都是非常严格,所有用料、人工、配件、制作过程等全部记录在案,任何问题都可以追诉到源头;而且有**特种设备检验机构作为第三方全程监督检查,签字确认;为了保证**的完全性,设备上安装了气动卸压阀与双重机械安全阀,确保在任何情况下,设备都不可能产品压力超载问题;
? 3、设备的设计与配备是严格按照人性化的原则进行,设备在杀菌进行状态下,不管工人如何误操作,都不会打开锅门造成危害
6.1.1 杀菌锅内热分布易达到均一;
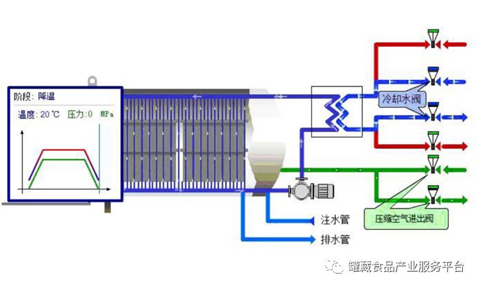
释义:淋水式是通过一台大流量的水泵将杀菌水从顶部的包装物淋下来,水在包装物间由上而下挨层穿过,也是将热量以包袱的水膜来传递给了食品。杀菌水也是通过热交换器被加热和冷却,淋下来的水流,在升温时自上而下逐渐放热,温度也依次降低,但是在达到目标温度后,上下温差便会趋于一致。热量也是被水流强制的带到包装物上,也不会因为锅内冷空气的存在而干扰传递,升温阶段形成的上下温差,在保温时会趋于一致,不会造成局部空间的加热冷点。虽然上部的食品受热时间相比下部要长,但是在降温时上部的食品也会比下部的提前降温,总体温度平均是一致的。温度一致的杀菌水(雾)源加之分层独立摆放的包装物是锅内热分布均一的关键。
6.1.2 灵活的反压力控制;
释义:食品包装容器内的压力是随着温度的上升而持续上升的,必须配备一条接近内压变化值的外压曲线。相对于蒸汽式杀菌,由于传热介质是热水(水雾),这种传热方式,温度与压力是互为独立的控制的,锅内的温度和压力并无对应关系,已经不在遵循饱和蒸汽的温度与压力的对应关系,基于这个前提,可以通过向锅内加压或释放压力来平衡包装物内外的压力差,它并不影响杀菌锅内的热分布不均匀现象。所以较适合那些承受压力差较小的包装物,如PP瓶、碗、含气包装等产品。
6.1.3 柔和的温度控制;
释义:喷淋式的加热和冷却过程,是通过热交换器间接的将锅内的杀菌水升温和降温。升温是向热交换器的冷测注入蒸汽,降温是向冷测(与蒸汽同一侧)注入冷水。热交换器的另外一侧-热侧,是联通锅内循环杀菌水的。冷测和热侧之间是隔着金属换热板片的,阻挡了急剧的热冲击和冷冲击给锅内造成的温度和压力的急剧变化,换热器起到了屏障和缓冲作用。
水浸式杀菌时,一般情况下,杀菌水是经过预热了的,预热温度越高越经济,如果预热温度高(接近达到杀菌温度),升温起点很高,给食物和热冲击较大,没有温和的升温和升压过程,对于抵抗压力差较小的含气包装,塑料盒,抵抗温度差较小的玻璃包装来讲,控制难度大。预热温度低虽然能与食物及包装有一段升温升压过程,便于控制,但是不经济,杀菌水占用了食品几倍的热量消耗。
蒸汽式、水浸式的降温过程对于以上的包装物来说也是很难去控制的,冷水通常是直接进入排空了杀菌水的杀菌釜,温差巨大的凉水和包装物的接触势必造成急剧的压力波动,加大控制难度。如果向浸泡在高温水里的食物直接通入凉水降温倒是能柔和一下,但是却不经济。
相比之下,有了换热器这道屏障,喷淋式杀菌釜的温度和压力能很柔和和顺滑的过度温差和压差比较大的阶段,有效保障包装物的安全。
通常情况下,喷淋式杀菌,杀菌水和食物是从常温开始升温的,能有一个柔和的升温升压和降温降压的阶段,也是包装材料和釜体金属一个慢慢适应的过程。这个过程的速度是可控的,这**为实现线性控制有了基础。根据杀菌工艺的需要,从温差(压力)A点至温度(压力)B点的速度可以设定一个合理的时间,来实现不同温度阶段不同速度要求。有些食品适合这样的分阶段的控温要求,能更好的起到调节风味的作用。
当然,通过换热器也有它的局限性,与直接蒸汽导热,它的传热速度较慢,花的时间要比直接蒸汽升温多一些时间,维修工作要求你多一些,热交换器定期要清洗。另外相对应与直接蒸汽加温,起始投资额会大一些。
6.1.4 传热具有方向性;
释义:喷雾式传热的时候,雾水是从一个方向喷射到另外一个方向的,靠近喷雾器的包装物**会有一个受热(受冷)的阴阳面。当然很薄、很平的包装不会有这个现象,但是有些食品厚度很厚,中间有隆起形状的包装物**会有受热(受冷)阴阳两面的现象,接近喷雾的一面受热时间长,会出现食品表面颜色的局部差别,热穿透时间也较长(相比蒸汽式和水浸式)。所以很厚的,不规则的,易引起色变的包装物、高度超过50mm的硬罐头,不宜选用侧面的喷雾式杀菌,但是可以采用上部淋水式的杀菌方式。
上部淋水式很适合硬罐头,规则排列的罐头之间的缝隙会很畅通的通过杀菌水,但是如果处理软包装,必须采用有夹层的杀菌托盘,每层托盘只能放一层包装物,托盘内部是两层板形成的一个夹层,杀菌水汇集在这个夹层内,通过密集的小孔淋到下一层托盘。
6.1.5 隔断二次污染;
释义:通过热交换器来间接的将锅内的杀菌水降温,将温水是不接触锅内杀菌水的,不会使锅内冷却水受污染,也不需要氯化冷却水,锅内软水可以反复的使用,即节约了水又阻断了外界对锅内包装物的污染。
6.1.

6 自动化程度高;
释义:整个杀菌的过程控制可以在触摸屏上完成,杀菌工艺要求如温度、时间、杀菌压力、冷却压力、冷却温度乃至杀菌强度F值的显示等功能都按不同的机型可以自定义设定。控温的精度可达±0.2℃,压力控制精度可正负0.01Mpa。可储存数百个杀菌工艺规程,大大减轻操作的疲劳强度,提高生产效率。
